13552535826
聯系人:郭經理
手機:13552535826
QQ:2215513710
地址:北京市石景山區八大處路49號院4號樓
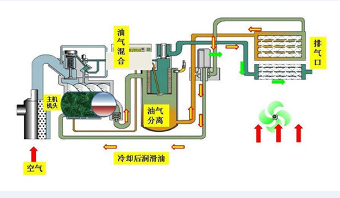
在其中排放系統由油氣分離、最少壓力閥、后冷卻塔、蒸汽疏水閥及聯接管道組成。
歷經縮小后的燃氣化合物歷經排氣管逆止閥進到油氣分離開展分離出來,分離出來后空氣壓縮歷經最少壓力閥進到后冷卻塔,制冷后根據蒸汽疏水閥開展水份分離出來最終進到氣路管路。
空氣壓縮機將復盛螺桿空壓機的工作中循環系統分成四個環節:呼吸、封閉式、縮小和排氣管。伴隨電機轉子轉動,每對互相齒合的齒陸續進行一樣的工作中循環系統。

一、呼吸全過程——電機轉子歷經通道,氣體從徑向吸進服務器。
二、封閉式全過程——電機轉子歷經通道后,一定容積的氣體被密封性在2個電機轉子產生的縮小內腔內。
三、縮小及運輸——隨之電機轉子旋轉,縮小腔內容積持續降低,氣體壓力上升。
四、排氣管全過程——氣體做到另一端出入口,進行縮小。
而在平時維護保養時,有五點是常常遇上的:

一、空氣壓縮機沒法起動;
二、空氣壓縮機負載關機;
三、空氣壓縮機沒法做到規定氣路工作壓力;
四、管道工作壓力超過卸載掉工作壓力的預設值;
五、經常加卸載掉。
對空氣壓縮機熱控視角開展常見故障剖析,算出下列依據:
一、溫度正本常見故障,最少工作壓力毀壞、壓力調節器工作狀況落后、電動機負載等;
二、加卸載掉繼電器,放空閥;
三、加卸載掉繼電器,壓力調節器,最少壓力閥。